首頁 | 收藏本站 | 免費注冊|申請VIP會員|固定排名|廣告服務
中國電氣自動化網首頁
PLC | 電  機 | 變 頻 器 | 人機界面 | 運動伺服 | 控制傳動 | 自動化軟件
DCS | 傳感器 | 通信網絡 | 現場總線 | 數據采集 | 電氣開關 | 數傳測控
電源 | 嵌入式 | 儀器儀表 | 低壓電器 | 機器視覺 | 工業安全 | 工控機
模具 | 電線電纜 | 電子元件 | 成套設備 | 液壓氣動 | 制 冷
機床 | 電力能源 | 機械設備 | 石油化工 | 礦業冶金 | 水工業
物流 | 軌道交通 | 汽車電子 | 工程機械 | 輸 配 電 | 電 梯
產品 企業 供求 新聞
下載 視頻 招聘 期刊 會展 培訓 庫存 論壇 訪談 維修  
熱詞:嵌入式 傳感器 電源 主板 工控機 PLC 人機界面 變頻器

您現在的位置:中國電氣自動化網首頁 >> 文庫首頁>>詳細信息

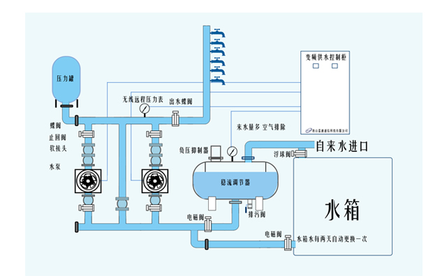
無線遠傳壓力表 
(發布日期:2020-8-26 15:30:32) 來源:land-comm.cn
 
   

無線通信網絡傳輸

4G、5G、GPRS、NB-IoT、LoRa、GSM、北斗、以太網

1-1.jpg

     藍迪無線遠傳壓力表是應市場需求而研發的,它集成了壓力信號采集、數據本地存儲和蜂窩無線通信網絡數據傳輸功能于一體的高性能監測裝置。該產品采用超低功耗技術,使用一次鋰電池供電,可直接實時采集標準變送器(傳感器)信號或儀表輸出的數字信號、電平信號、干觸點信號、脈沖信號等。它具備上下限自動檢測,實時報警的功能,可對過程信號實施無線監測。

    廣泛應用于給排水管線、熱力管線、油氣管線、漏損管線等的監測


1-6.jpg



解決


☆ 管線漏損監測、平臺監管預警接收手機APP現場測控、排查


 物聯設備自控;軟系統平臺總監管,安全閉環控制
 數字量、模擬量遠程采集


 集約化設備,無需外置RTU及數傳設備
 雙向無線通信網絡,無信號數據通信能力,更加方便快捷

 監測測站分散不集中、距離遠、現場作業困難


示意圖



1-7.jpg

-水資源管線監測-

1-8.jpg

-水廠生產管線沿程監測-



產品特點


111-9.png

△ 水資源監測數據通信規約(SZY206-2012)

△ 水文監測數據傳輸規約(SL 651-2014)

△ 水文遙測終端機(SL 180-2015)

△ 水資源監控設備基本技術條件(SL426-2008)

△ 水資源監測設備質量檢驗(SZY205-2016)

△ 水資源監測設備技術要求(SZY203-2016)

△ 可追加地方行業技術標準

△ 取得“全國工業產品生產許可”

△ WATIC專項檢測

△ 無線通信多模組透傳,低功耗設計,高容錯性能

△ 兼容熱力系統行業標準



技術參數



產品功耗
微功耗設計,關機狀態時電流<50uA
存儲內置flash存儲器,數據自動存儲
工業時鐘
工業時鐘,主動上報,上報周期可設置
供電方式
2*3.6V鋰電池供電,可上報12000次以上
線路接口
兩路標準4-20mA模擬信號輸入接口
1路DC24V電源輸出,可給外部儀表供電
2路開關/脈沖量輸入接口
1路RS485接口
工作電流休眠<50uA、發射<150mA
采集精度
模擬量:≤0.5%、脈沖量:≤0.01%
采集分辨率
24bit
量程轉換
自動進行量程轉換和上下限判斷
防護等級
IP68,防水、防塵
協議/組網尋址
TCP/IP/IPV4/IPV6/MMULTI PDP/FTP/FTPS/
HTTP/HTTPS/SMTP/SMTPS/DNSMQTT,SSL
支持固定IP、域名解析和私有APN的尋網方式
遠程信道NB-IoT/GPRS/4G/北斗/GSM/5G
電臺遠程信道LoRa/433Mhz
以太網、PPP撥號

1  多功能參數設置    


    · 藍迪遠程監測云平臺。設備參數在線設置

    · 手機APP藍牙設參

    · 手機通信網絡APP設參


2   自組網壓力監測   


    可外置RS485接口端子,有線連接外置RTU,用于藍迪電臺型壓力表數控外傳需要。



電臺遠傳壓力表




1-9.jpg

1  Land電臺壓力表    


1-10.jpg


2   應用領域           


                自組網保密性能相對好

                                       適合于通信信號不穩定、空曠及偏遠區域使用  





 
唐山藍迪通信科技有限公司
所在區域: 河北.唐山 郵編: 063020
公司地址: 路北區高新技術開發區西昌路創新大廈 聯系人: 先生 (經理)
辦公電話: 15031873232 傳真: 沒填
移動電話: 15031873232 電郵: 登錄查看或通過本網留言
公司主頁: http://www.land-comm.cn/
通過中國電氣自動化網在線聯系該用戶:
關于:
需求意向:
* 驗證碼: 點擊可刷新
 
用戶: 密碼:  
如果您還不是中國電氣自動化網(m.cdlandi.com)的注冊用戶,立刻免費注冊

   企業新聞 更多
· 皮爾磁:安全雷達讓手動重啟成為歷...
· 皮爾磁:構建全方位的工業安全防護...
· 皮爾磁:從硬接線到智能網絡,重塑...
· 皮爾磁中國2026合作代理商與經...
· 皮爾磁:一個平臺輕松管理設備全生...
· 皮爾磁:動態監控如何讓高壓氫儲安...
· 皮爾磁:破曉而行,篤定向前...
· 皮爾磁2025年度回顧:人與機器...
  產品新聞 更多
· 皮爾磁:安全PLC的升級:不換代...
· 皮爾磁:安全毫米波技術:重新定義...
· 皮爾磁:ISO14119防止安全...
· 皮爾磁:從標準到實踐的計算橋梁...
· 皮爾磁:理解安全認證與標準:全球...
· 皮爾磁:規范安裝與高效調試...
· 皮爾磁:安全門系統:魚和熊掌兼得...
· 皮爾磁:終結計劃外停機,從MYZ...

廣告服務 | 關于我們 | 網站地圖 | 分類索引 | 服務條款 | VIP會員服務 |《電氣自動化企業大全》| 版權聲明

客服專線:0898-68552405     媒體合作QQ:910167442
中國電子商務服務聯盟成員單位 瓊ICP備17003754號
中國電氣自動化網 版權所有 © Copyright By Electric Automation of China